前の画像
記事へ
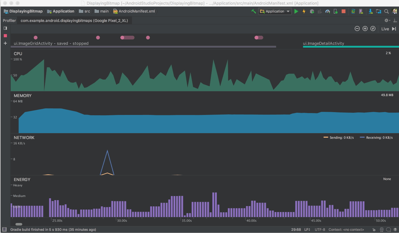
「Energy Profiler」を利用して、アプリが端末のバッテリーに与える影響を測定
「Android Emulator」がAMD製CPUをサポート、「Hyper-V」での利用も可能に
2018年7月11日
「Android Studio 3.0」が正式公開 ~Kotlin言語に対応、ビルド速度も大幅向上
2017年10月26日
「Android Studio 3.3」が正式リリース ~200以上の不具合を修正
2019年1月16日